WEBAPP

EchoPro 企业级后台管理系统

企业数字化中台

EchoPro 是一套基于 Spring Boot 3.4.3Spring Security 6 的现代化企业后台管理系统,采用前后端分离 + 模块化分层架构, 面向中大型企业后台管理与权限控制场景。

🎯 在线体验

立即体验完整的企业级后台管理系统

账号 admin
密码 admin123

🎯 解决的痛点

🔒

安全风险高

企业后台缺乏完善的权限体系,敏感数据容易泄露,登录防护薄弱

解决方案: JWT 双 Token + RBAC 四级权限 + 数据脱敏注解,构建完整安全闭环
⚙️

架构扩展难

单体架构难以维护,模块耦合严重,新功能开发周期长

解决方案: Maven 多模块 + 分层架构 + 策略模式,实现模块化开发与快速扩展
📊

监控缺失

系统运行状态不透明,故障难以定位,缺乏有效的预警机制

解决方案: Actuator + Prometheus + 自定义监控端点,实现全方位系统可观测
🔄

任务管理混乱

定时任务缺乏统一管理,重复执行、漏执行问题频发

解决方案: Quartz 集群调度 + 数据库锁 + 执行日志,保证任务准确执行

📸 系统预览

直观感受 EchoPro 的界面设计与功能布局

EchoPro 主界面
系统主界面 - 数据概览
用户管理
用户管理模块
权限配置
权限配置中心

系统架构设计

项目采用 Maven 多模块结构,职责清晰、依赖关系规范,便于功能扩展与独立维护。 系统整体以 Spring Boot 3 + MyBatis-Plus + Redis + RabbitMQ + Quartz + Prometheus 为核心, 既具备传统企业级系统的稳定性,也具备现代分布式架构的扩展性。

chuang-api

应用入口层

负责 Controller、统一配置与启动类

chuang-framework

框架层

包含 Spring Security 认证授权、JWT 过滤器、全局异常、权限注解

chuang-system-core

核心业务模块

用户、角色、菜单、部门、字典、日志等

chuang-system-storage

文件存储模块

支持 MinIO、阿里 OSS、腾讯 COS、AWS S3

chuang-system-message

消息模块

RabbitMQ 异步处理 + WebSocket 实时推送

chuang-system-monitor

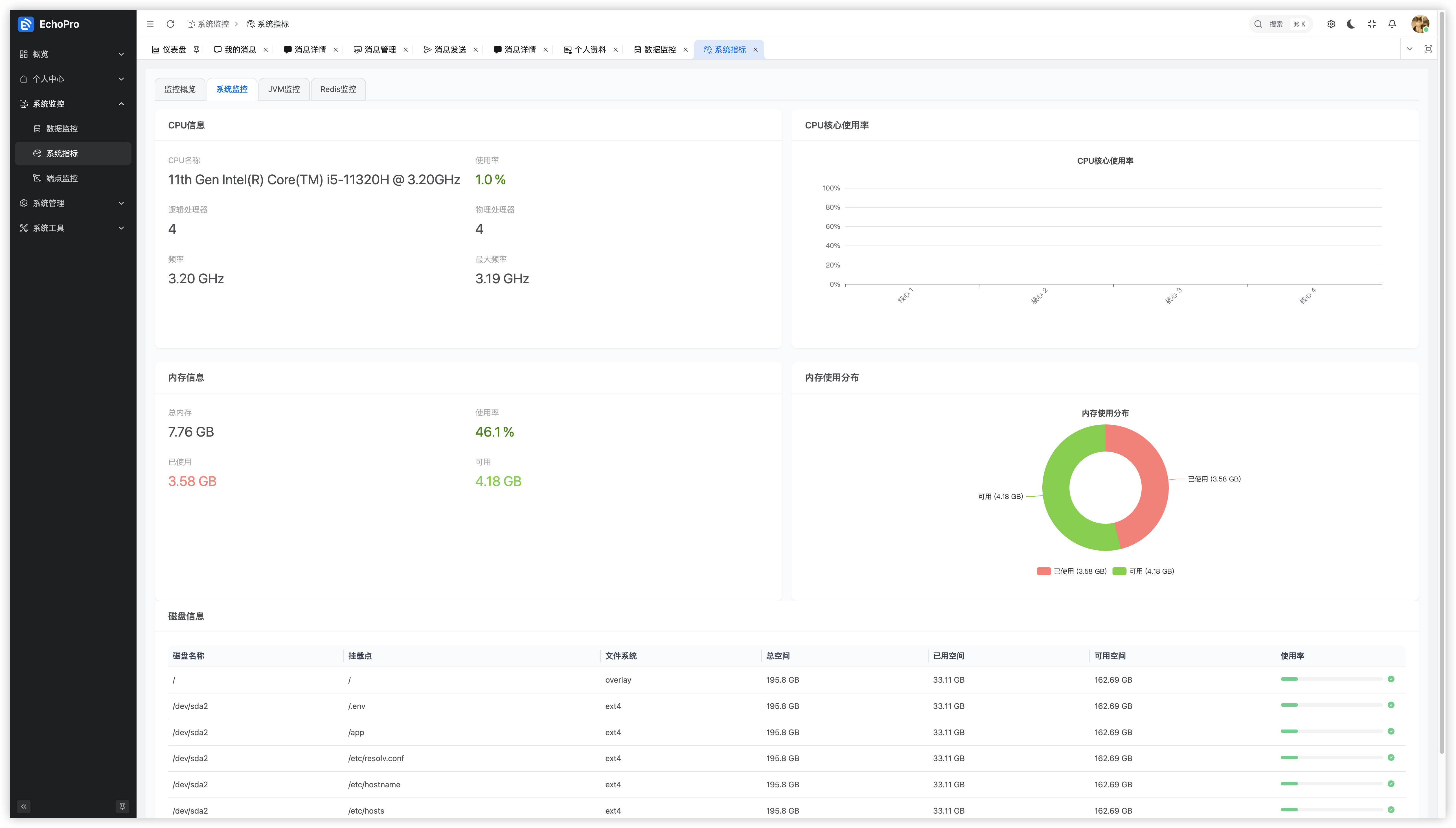
系统监控模块

CPU、JVM、Redis、接口性能指标采集与报警

chuang-common

公共依赖

Redis 工具、Excel 导入导出、统一响应、数据脱敏等

chuang-quartz

任务调度模块

Cron 表达式、集群执行、执行日志记录

💡 核心技术实现

六大核心能力支撑企业级应用场景

安全认证与 RBAC 权限体系

JWT 无状态认证机制双 Token 安全策略RBAC 四级权限控制注解式权限校验

采用 Spring Security 6 + JWT 双 Token 机制,支持多端登录可控与安全退出。权限控制基于 RBAC 模型,提供角色、菜单、按钮、数据四级权限。内置登录重试锁定、白名单过滤与审计日志记录。

多云文件存储策略模式

策略模式抽象多云存储支持自动降级机制文件回收站

采用策略模式统一接口 StorageStrategy,支持本地/MinIO/阿里云 OSS/腾讯云 COS/AWS S3。可配置文件动态切换存储类型,支持主存储失效自动降级与文件回收站机制。

消息通知中心(异步 + 实时)

RabbitMQ 异步处理WebSocket 实时推送多种推送方式全链路闭环

通过 RabbitMQ + WebSocket 实现消息中心。支持单用户、角色组、部门组、全员广播四种推送方式,实现从消息生产到分发、再到用户前端展示的全链路闭环。

Quartz 分布式任务调度

集群调度支持多种任务类型动态任务管理执行日志记录

使用 Quartz 2.5.0 + JDBC JobStore 实现分布式调度。支持 Cron 表达式、固定频率与一次性任务,可动态启停、暂停、恢复。通过数据库锁机制保证集群环境下任务仅执行一次。

Redis 高性能缓存与分布式能力

接口防抖分布式限流多类型缓存原子性保证

封装通用缓存工具类 RedisCache,实现接口防抖、分布式限流(Lua 脚本保证原子性)、多类型缓存分离管理,用于 JWT Token 存储、集群协调、热点数据加速等。

系统监控与可观测性

多维度监控Prometheus 集成阈值告警可视化监控

集成 Spring Boot Actuator + Micrometer + Prometheus,自定义监控端点,采集系统、JVM、Redis、接口耗时等关键指标,支持 CPU、内存、磁盘阈值告警。

🔐 数据脱敏注解 @DataMasking

独立设计并实现的安全特性,在 JSON 序列化阶段自动脱敏敏感字段, 广泛应用于用户模块、操作日志与接口返回中。

✨ 功能特性

  • 声明式使用:通过注解即可实现脱敏,无需手动处理
  • 预定义类型:手机号、身份证、邮箱、姓名、银行卡、密码、地址、密钥等 9 种常见场景
  • 自定义规则:支持正则匹配、替换符号、前后保留字符数、脱敏长度控制
  • Jackson 集成:基于 @JsonSerialize 和自定义序列化器自动生效
  • 性能优化:使用 String.repeat() 优化脱敏字符生成,避免性能损耗

📝 使用示例

public class UserDTO {
    @DataMasking(type = MaskingType.MOBILE_PHONE)
    private String phone; // 输出: 188****0000

    @DataMasking(type = MaskingType.EMAIL)  
    private String email; // 输出: t***@example.com

    @DataMasking(type = MaskingType.CUSTOM, prefixKeep = 2, suffixKeep = 2)
    private String remark; // 输出: ab****gh
}
💡 实现原理: 注解与 DataMaskingSerializer 绑定,在序列化前由 ContextualSerializer 读取配置, 调用 DataMaskingUtils.mask() 执行脱敏,在 JSON 输出阶段自动替换字段值。

🖥️ 更多功能界面

EchoPro 功能界面 4
EchoPro 功能界面 5
EchoPro 功能界面 6
EchoPro 功能界面 7
EchoPro 功能界面 8

📈 项目价值与成果

🎓

技术深度

  • 掌握 Spring Boot 3.x 生态下的安全认证、分布式调度与消息系统
  • 熟悉企业级系统架构设计与技术选型
🏗️

架构能力

  • 独立设计模块化结构,支持企业级应用扩展
  • 职责清晰、依赖关系规范的 Maven 多模块架构
🔐

安全意识

  • 系统层面实现统一数据脱敏与权限管控
  • 完善的审计日志与安全合规设计

高可用性

  • Redis、RabbitMQ、Quartz 构建分布式高可靠架构
  • 集群容错与自动降级机制

👨‍💻 个人贡献总结

1

独立完成系统架构设计与技术选型,建立清晰的模块边界与依赖关系

2

编写核心安全框架(JWT、权限注解、登录锁定机制),确保系统安全性

3

设计并实现数据脱敏注解 @DataMasking,解决敏感数据保护问题

4

实现文件存储策略模块,支持多云切换与降级,提升系统可靠性

5

搭建消息中心与任务调度中心,实现异步与分布式执行能力

6

设计系统监控与报警机制,完善可观测性体系

7

负责编写接口文档、前后端联调与线上部署方案

技能匹配价值

该项目全面展示了我在企业级后端开发方面的综合能力:

📐 架构设计能力

对企业级系统架构有完整认知,能独立从 0 到 1 搭建后端架构

🛠️ 技术栈掌握

熟悉 Spring Boot / Spring Security / Redis / RabbitMQ / Quartz 等主流框架

🔒 安全合规意识

理解安全合规设计理念(数据脱敏、权限控制、审计日志)

🏗️ 工程思维

拥有完整工程思维(分层架构、模块复用、配置驱动、可扩展性)

📚 学习驱动

善于自我驱动学习与代码规范化管理,能适应中大型项目开发流程